AI Risk & Governance

AI Risk & Governance
for Modern Cloud Teams

Understand how AI is used across your organization, identify sensitive data exposure, and enforce governance at scale.

The Challenge

AI is Moving Faster Than Governance

Teams are adopting AI tools faster than security and compliance can keep up. Without visibility and controls, organizations face data, cost, and regulatory risk.

Employees are using AI tools with no centralized visibility

Sensitive data, including PII, credentials, and internal documents, is being pasted into prompts

AI costs are growing without clear team ownership or budget controls

There is no centralized policy enforcement or governance framework in place

Capabilities

What You See with CompliTru

Complete visibility into AI usage, risk, cost, and policy compliance.

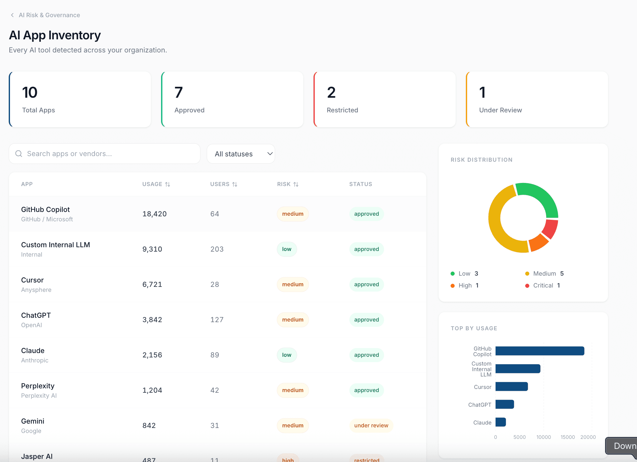
AI App Inventory

See every AI tool in use across your organization, with usage volume, user counts, and risk classification.

Sensitive Data Exposure Detection

Flag when PII, PHI, credentials, source code, or internal documents enter AI prompts and workflows.

AI Cost Monitoring

Break down AI spending by app, team, and user. Identify cost trends before budgets slip.

Policy & Governance Controls

Define which AI tools are approved, restricted, or under review. Track violations and enforce usage policies.

Inside the platform

See what AI governance looks like in practice

Real dashboards your security and compliance teams will actually use every day.

complitru.ai
Prompt Risk
AI App Inventory
AI Cost Monitoring

See exactly which employees are putting PII, secrets, source code, and financial data into AI tools.

Engagement

AI Security & Governance Sprint

A focused 2 to 3 week engagement to identify AI usage, surface risk and cost drivers, and deliver an executive-ready action plan.

2 to 3 weeks, fixed scope, fixed fee

What is included

AI app usage visibility across your environment

Sensitive data exposure analysis and risk classification

Governance gap assessment against internal policies

AI cost breakdown by app, team, and user

Executive summary with prioritized recommendations

Schedule a Call

Deliverable

What the Executive Summary Looks Like

Every sprint delivers a clear, actionable report covering your top AI risks, cost insights, and prioritized next steps.

Top Risks

critical

4 critical data exposure events involving PII and credentials

high

2 restricted AI tools still in active use

medium

AI spend growing 19% month-over-month without team budgets

Cost Insights

Monthly AI Spend

$4,884

Top Cost Driver

GitHub Copilot

Projected Q2

~$17,400

Recommended Actions

1

Rotate exposed AWS credentials from Claude prompt

2

Block network access to restricted AI tools

3

Establish per-team AI cost budgets

4

Complete legal review of Gemini data handling

Get Control Over AI Risk
Before It Becomes a Problem

Start with a focused sprint. Get a clear picture of AI usage, risk, cost, and governance gaps in 2 to 3 weeks.

Book Your AI Security Sprint